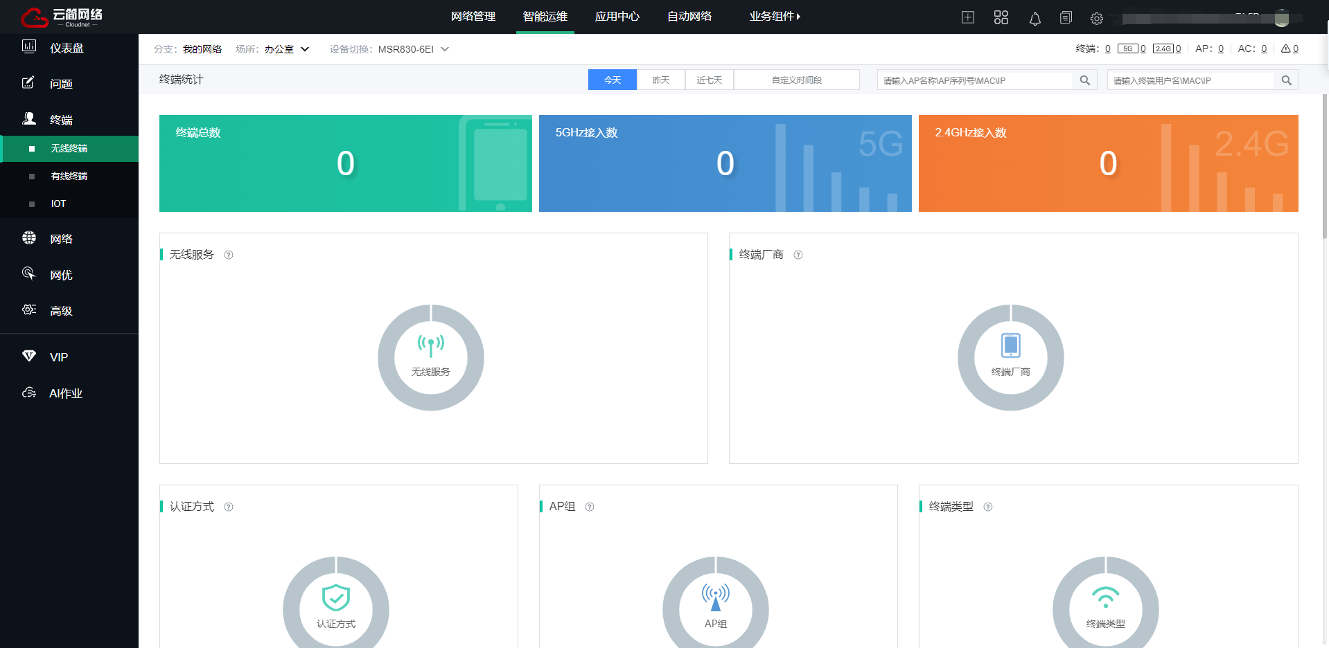
终端可以正常上网~但是绿洲平台提示没有终端
设置列表
主路由是MSR830-6EI
下面是一个tp-link的家用无线路由
tp-link无线路由器LAN口连接主路由的LAN口
tp-link关闭DHCP功能
现在设备是正常可以联网的状态了

(0)
设备要和绿洲联动才可能可以
(0)
亲~登录后才可以操作哦!
确定你的邮箱还未认证,请认证邮箱或绑定手机后进行当前操作
举报
×
侵犯我的权益
×
侵犯了我企业的权益
×
抄袭了我的内容
×
原文链接或出处
诽谤我
×
对根叔社区有害的内容
×
不规范转载
×
举报说明
可能通过radius获取其他协议认证的终端