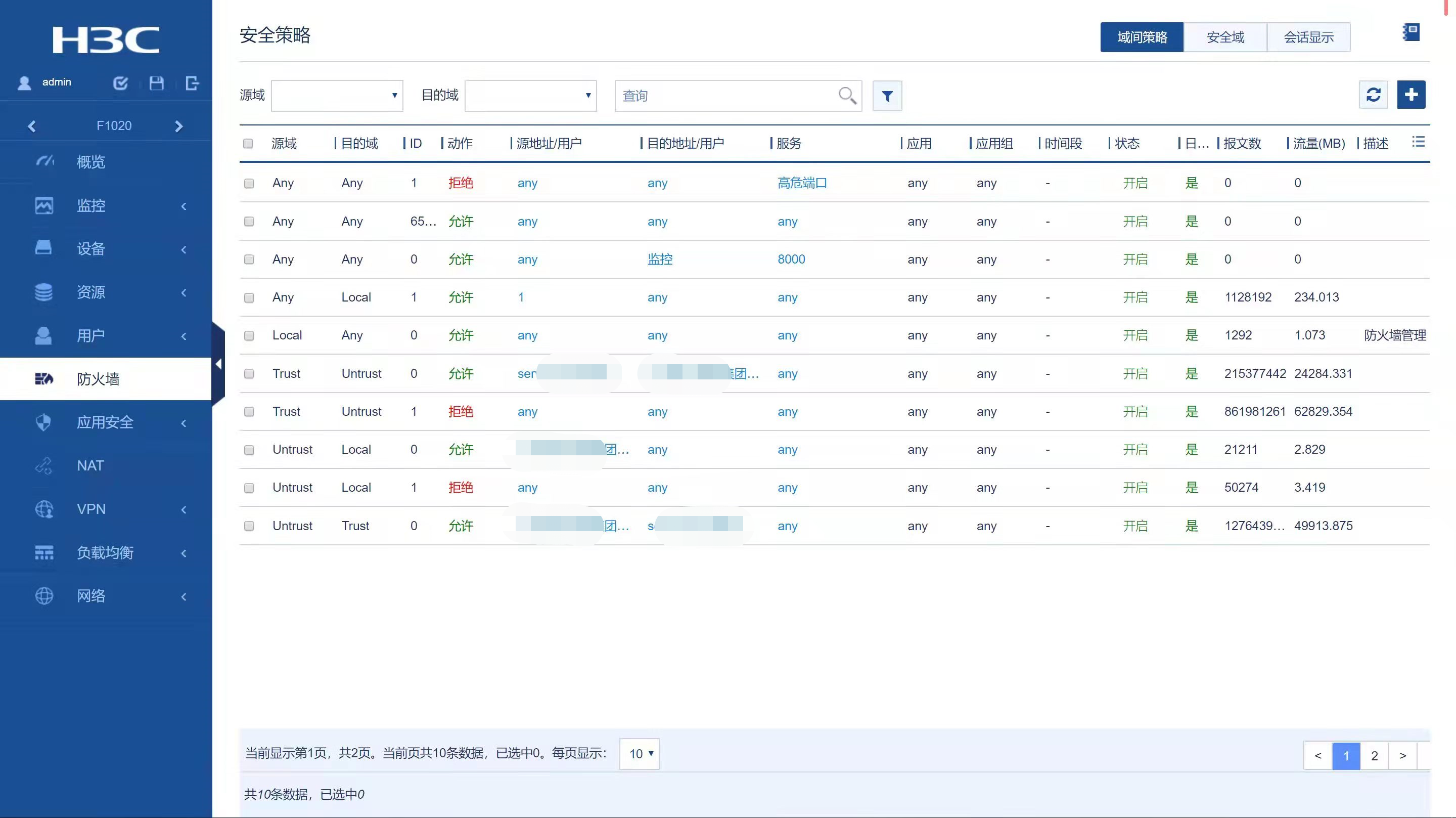
如图这个策略 1.这个策略的匹配顺序应该是从上往下匹配的吧?2.为什么第二条 any 到 any的策略没有命中数,而下面的有统计数。(每条策略统计已开启)
(0)
策略移动后有没有提交一下呢?
(0)
很久之前的的一个设备,刚接触的,已不清楚之前有没有提交操作。命令行下看到的也是这个顺序
那感觉有可能跟版本有关系 正常这个匹配顺序是没有问题的
亲~登录后才可以操作哦!
确定你的邮箱还未认证,请认证邮箱或绑定手机后进行当前操作
举报
×
侵犯我的权益
×
侵犯了我企业的权益
×
抄袭了我的内容
×
原文链接或出处
诽谤我
×
对根叔社区有害的内容
×
不规范转载
×
举报说明
那感觉有可能跟版本有关系 正常这个匹配顺序是没有问题的